一、起动机
发动机需要外力起动
常见的起动方式分为
人力起动——简单不方便——用于农用车
辅助汽油机起动——常用于大型的柴油机
电力起动机起动起动迅速,可重复使用——广泛使用
起动机的作用:将蓄电池的电能转化为机械能,驱动发动机飞轮旋转实现发动机的起动.
起动机的结构及类型
一 起动机的构造
电力起动机通常由三部分组成
直流串励式电动机: 产生转矩,将蓄电池输入的电能转换为机械运动
传动机构(啮合机构):在发动机起动时,使起动机的驱动齿轮啮合入飞轮齿圈,将起动机转矩传给发动机曲轴。在发动机起动后,使起动机自动脱开齿圈。
电磁开关:起动机的控制装置,控制电路的通断。
(一) 直流串电动机
由电枢、换向器、磁极、电刷、轴承和外壳组成。
1)电枢:
电枢轴
电枢铁心:由硅钢片叠压而成,用花键固定在电枢轴上
电枢绕组:采用较粗的矩形裸铜线。为了防止相互短路,铜线之间用绝缘纸或绝缘漆隔开
换向器:将电流引入电枢绕组,并使不同磁极下的导线中的电流方向保持不变。
换向器材料:
铜片——导体;
云母片——绝缘体
云母片低于铜片:避免铜片磨损后云母片外凸而造成电刷与换向器接触不良。
云母片高于铜片:防止电刷粉末落入铜片之间的槽中而造成短路。
磁极:建立磁场:一般采用4个(2对)磁极,大功率起动机采用6个磁极,必须两两相对。
电刷组件:
材料:
铜粉:80% 增强导电性
石墨:20% 增加润滑性
作用:将电源电压加在与换向器连接的电枢绕组上。
电刷:绝缘电刷,搭铁电刷两种。
4)轴承: 轴承要承受冲击性载荷。应采用青铜石墨轴承或铁基含油轴承。
二、 直流串励式电动机的工作原理
直流电动机是将电能转化成机械能的设备。以安培定律为基础,即通电导体在磁场中的电场力作用。
起动机的工作原理
汽车起动机的控制装置包括电磁开关、起动继电器和点火起动开关灯部件,其中电磁开关于起动机制作在一起。

一、电磁开关
1.电磁开关结构特点
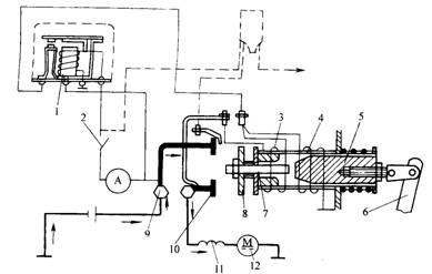
电磁开关主要由电磁铁机构和电动机开关两部分组成。电磁铁机构由固定铁心、活动铁心、吸引线圈和保持线圈等组成。固定铁心固定不动,活动铁心可以在铜套里做轴向移动。活动铁心前端固定有推杆,推杆前端安装有开关触盘,活动铁心后段用调节螺钉和连接销与拨叉连接。铜套外面安装有复位弹簧,作用是使活动铁心等可移动部件复位。电磁开关接线的端子的排列位置如图所示
2.电磁开关工作原理
当吸引线圈和保持线圈通电产生的磁通方向相同时,其电磁吸力相互叠加,可以吸引活动铁心向前移动,直到推杆前端的触盘将电动开关触点接通势电动机主电路接通为止。
当吸引线圈和保持线圈通电产生的磁痛方向相反时,其电磁吸力相互抵消,在复位弹簧的作用下,活动铁心等可移动部件自动复位,触盘与触点断开,电动机主电路断开。

二、起动继电器
起动继电器的结构简图如图左上角部分所示,由电磁铁机构和触点总成组成。线圈分别与壳体上的点火开关端子和搭铁端子“E”连接,固定触点与起动机端子“S”连接,活动触点经触点臂和支架与电池端子“BAT”相连。起动继电器触电为常开触点,当线圈通电时,继电器铁心便产生电磁力,使其触点闭合,从而将继电器控制的吸引线圈和保持线圈电路接通。
三、东风EQ1090型汽车起动电路
东风EQ1090型汽车使用的是QD124型起动机,为电磁控制强啮合式起动机,采用滚动式单向离合器、驱动齿轮为11齿,额定功率为1.5kw,其起动电路如图10-4所示,包括控制电路和起动机主电路。
1. 控制电路
控制电路包括起动继电器控制电路和起动机电磁开关控制电路。
起动继电器控制电路是由点火开关控制的,被控制对象是继电器线圈电路。当接通点火开关起动挡时,电流从蓄电池政界经过起动机电源接线柱到电流表,在从电流表经点火开关,继电器线圈回到蓄电池负极。于是继电器铁心产生较强的电磁吸力,是继电器触点闭合,接通起动机电磁开关的控制电路。
2. 主电路
如图中箭头所示,电磁开关接通后,吸引线圈3和保持线圈4产生强的电磁引力,将起动机主电路接通。电路为:
蓄电池正极→起动机电源接线柱 → 电磁开关→ 励磁绕阻 → 电枢绕阻→
搭铁→ 蓄电池负极,于是起动机产生电磁转距,起动发动机。
起动机的工作特性及实验
直流串励式电动机的特性
转矩特性:起动瞬间:IMAX ,n=0, 处于完全制动状
转矩M与I2 成正比,
在起动瞬间,转矩很大,使发动机易于起动.
转速特性:串励式电动机具有轻载转速高,重载转速低的特性,可以保证起动安全可靠,但轻载或空载时,易造成“飞车”事故。对于功率很大的直流串励式电动机,不允许轻载或空载下运行。
功率特性:
完全制动时:P和n=0时,MMAX
空载时: Imax,nmax , P=0
当I=0.5I ,PMAX
影响起动机功率的因素:
接触电阻和导线的影响:
R大,L长,A(横截面积)小,会使P减小
蓄电池容量的影响
容量越小,功率越小
温度的影响
直接影响蓄电池的内阻
T减小 ,r增加, P减小
四、起动机的实验
1)空载试验
测量起动机的空载电流和空载转速并与标准值比较
说明:电流值>标准值,n<标准值,表明装配过紧或电枢绕组和励磁绕组内有短路或搭铁现象。
电流值<标准值,n<标准值,表明内部电路有接触不良的地方。
注意:每次空载试验不要超过1分钟,以免起动机过热。
2)全制动试验
在空载试验后,通过测量起动机完全制动时的电流和转矩来检验其动机的性能良好与否,需进行全制动试验。
说明: 电流大,转矩小,表明此磁场绕组或电枢绕组有短路或搭铁的不良现象。
电流小,转矩小,表明起动机接触内阻过大。
注意:时间小于5秒,以免烧坏电动机,对蓄电池使用寿命造成不利影响。
1;所有标注为智造资料网zl.fbzzw.cn的内容均为本站所有,版权均属本站所有,若您需要引用、转载,必须注明来源及原文链接即可,如涉及大面积转载,请来信告知,获取《授权协议》。
2;本网站图片,文字之类版权申明,因为网站可以由注册用户自行上传图片或文字,本网站无法鉴别所上传图片或文字的知识版权,如果侵犯,请及时通知我们,本网站将在第一时间及时删除,相关侵权责任均由相应上传用户自行承担。
[complaint:内容投诉]
智造资料网打造智能制造3D图纸下载,在线视频,软件下载,在线问答综合平台 » 汽车电器与电子控制技术-起动机(图文教程)

