梯形螺纹的牙型和基本尺寸(GB/T5796-1986)(图文教程)

    梯形螺纹的牙型和基本尺寸(GB/T5796-1986)  (mm)

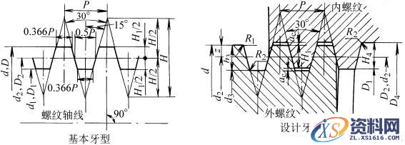
 梯形螺纹的牙型和基本尺寸(GB/T5796-1986)(图文教程),梯形螺纹的牙型和基本尺寸(GB/T5796-1986),尺寸,0.5,直径,第1张

螺距P

ac

H4=h3

R1max

R2max

1.5

0.15

0.9

0.075

0.15

2

0.25

1.25

0.125

0.25

3

0.25

1.75

0.125

0.25

4

0.25

2.25

0.125

0.25

5

0.25

2.75

0.125

0.25

6

0.5

3.5

0.25

0.5

7

0.5

4

0.25

0.5

8

0.5

4.5

0.25

0.5

9

0.5

5

0.25

0.5

10

0.5

5.5

0.25

0.5

12

0.5

6.5

0.25

0.5

14

1

8

0.5

1

16

1

9

0.5

1

18

1

10

0.5

1

20

1

11

0.5

1

22

1

12

0.5

1

24

1

13

0.5

1

28

1

15

0.5

1

32

1

17

0.5

1

36

1

19

0.5

1

40

1

21

0.5

1

44

1

23

0.5

1

基本尺寸计算公式

梯形螺纹的牙型和基本尺寸(GB/T5796-1986)(图文教程),梯形螺纹的牙型和基本尺寸(GB/T5796-1986),尺寸,0.5,直径,第2张

公称直径d

螺距P

中径

d2=D2

大径

D4

小径

第一系列

第二系列

d3

D1

8

 

1.5*

7.25

8.3

6.2

6.5

 

9

1.5

8.25

9.3

7.2

7.5

2*

8.00

9.5

6.5

7.0

10

 

1.5

9.25

10.3

8.2

8.5

2*

9.00

10.5

7.5

8.0

 

11

2*

10.00

11.5

8.5

9.0

3

9.50

11.5

7.5

8.0

12

 

2

11.00

12.5

9.5

10.0

3*

10.50

12.5

8.5

9.0

 

14

2

13

14.5

11.5

12

3*

12.5

14.5

10.5

11

16

 

2

15

16.5

13.5

14

4*

14

16.5

11.5

12

 

18

2

17

18.5

15.5

16

4*

16

18.5

13.5

14

20

 

2

19

20.5

17.5

18

4*

18

20.5

15.5

16

 

 

22

3

20.5

22.5

18.5

19

5*

19.5

22.5

16.5

17

8

18

23

13

14

 

24

 

3

22.5

24.5

20.5

21

5*

21.5

24.5

18.5

19

8

20

25

15

16

 

 

26

3

24.5

26.5

22.5

23

5*

23.5

26.5

20.5

21

8

22

27

17

18

 

28

 

3

26.5

28.5

24.5

25

5*

25.5

28.5

22.5

23

8

24

29

19

20

 

30

3

28.5

30.5

26.5

27

6*

27

31

23

24

10

25

31

19

20

32

 

3

30.5

32.5

28.5

29

6*

29

33

25

26

10

27

33

21

22

 

34

2

32.5

34.5

30.5

31

6*

31

35

27

28

10

29

35

23

24

36

 

3

34.5

36.5

32.5

33

6*

33

37

29

30

10

31

37

25

26

 

38

3

36.5

38.5

34.5

35

7*

34.5

39

30

31

10

33

39

27

28

40

 

3

38.5

40.5

36.5

37

7*

36.5

41

32

33

10

35

41

29

30

 

42

3

40.5

42.5

38.5

39

7*

38.5

43

34

35

10

37

43

31

32

44

 

3

42.5

44.5

40.5

41

7*

40.5

45

36

37

12

38

45

31

32

 

46

3

44.5

46.5

42.5

43

8*

42.0

47

37

38

12

40.0

47

33

34

48

 

3

46.5

48.5

44.5

45

8*

44

49

39

40

12

42

49

35

36

 

50

3

48.5

50.5

46.5

47

8*

46

51

41

42

12

44

51

37

38

52

 

3

50.5

52.5

48.5

49

8*

48

53

43

44

12

46

53

39

40

 

55

3

53.5

55.5

51.5

52

9*

50.5

56

45

46

14

48

57

39

41

60

 

3

58.5

60.5

56.5

57

9*

55.5

61

50

51

14

53

62

44

46

 

65

4

63

65.5

60.5

61

10*

60

66

54

55

16

57

67

47

49
免责声明:
1;所有标注为智造资料网zl.fbzzw.cn的内容均为本站所有,版权均属本站所有,若您需要引用、转载,必须注明来源及原文链接即可,如涉及大面积转载,请来信告知,获取《授权协议》。
2;本网站图片,文字之类版权申明,因为网站可以由注册用户自行上传图片或文字,本网站无法鉴别所上传图片或文字的知识版权,如果侵犯,请及时通知我们,本网站将在第一时间及时删除,相关侵权责任均由相应上传用户自行承担。
[complaint:内容投诉]
智造资料网打造智能制造3D图纸下载,在线视频,软件下载,在线问答综合平台 » 梯形螺纹的牙型和基本尺寸(GB/T5796-1986)(图文教程)